


オーディエンスエクスプローラーダッシュボード
オーディエンスエクスプローラーのダッシュボードは、Criteoのの独占的なデータセットへのアクセスを提供します。好みのオーディエンスを選択すると、Web全体で購入することを好むカテゴリとブランドについての洞察を得ることができます。
このレポートは、どのオーディエンスが自社のビジネスと最も親和性が高いかを理解できるようにするとともに、新規顧客獲得を目的に広告セットでターゲティングできる、新しい高価値なセグメントを発見するのに役立ちます。
[アナリティクス]モジュールの[ツール]の下の[オーディエンスエクスプローラー]ダッシュボードにアクセスします。
このレポートは、どのオーディエンスが自社のビジネスと最も親和性が高いかを理解できるようにするとともに、新規顧客獲得を目的に広告セットでターゲティングできる、新しい高価値なセグメントを発見するのに役立ちます。
[アナリティクス]モジュールの[ツール]の下の[オーディエンスエクスプローラー]ダッシュボードにアクセスします。
このレポートの使用方法
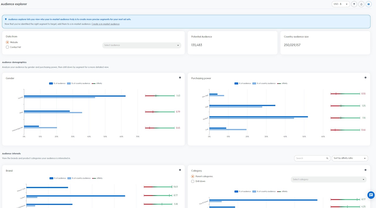
オーディエンスエクスプローラダッシュボードで利用可能なデータにアクセスするには、シードオーディエンスを選択することから始めます。ウェブサイトのトラフィックを選択するか、APIまたはセルフサービスプラットフォームを介してCriteoに既にアップロードされている顧客リストから選択できます。
オーディエンスを選択すると、オーディエンスのサイズと国のオーディエンスサイズを可視化できます。
インサイトは2つのセクションに分かれています。
オーディエンスエクスプローラダッシュボードで利用可能なデータにアクセスするには、シードオーディエンスを選択することから始めます。ウェブサイトのトラフィックを選択するか、APIまたはセルフサービスプラットフォームを介してCriteoに既にアップロードされている顧客リストから選択できます。
- オーディエンスサイズ: 選択したオーディエンスからの潜在的なユーザーまたはデバイス(注: 1人のユーザーに複数のデバイスを関連付けることができる場合は、"1"としてカウントされます。)
- 国のオーディエンスサイズ: >特定の地域のCriteoのデータセット内で利用可能なすべてのユーザーまたはデバイス
インサイトは2つのセクションに分かれています。
- デモグラフィック: Criteoのデータセットの人口統計に基づいて、選択したオーディエンスの構成を可視化します
- 性別: 過去90日間に、定期的に女性や男性に関連する商品を購入しているユーザー
- 購買力: 過去90日間に低価格帯、中価格帯、高価格帯、または非常に高い価格帯の商品を定期的に購入したユーザー
- 興味・関心: Criteoデータセットからの関心・関心に基づいて、選択したオーディエンスの構成を視覚化します
- カテゴリーに関する関心: 過去90日間に特定のアイテムを頻繁に参照、追加、購入しているユーザー
- ブランドの関心:過去90日間に特定のブランド名を積極的に閲覧しているユーザー

データの読み方
選択したオーディエンスに基づいて、Criteoはあなたの国の中からCriteoのデータセットで利用可能なセグメント(性別、購買力、ブランド関心度、カテゴリー関心度)ごとにアフィニティ指標を計算します。
アフィニティ指標が高いほど、お客様の国のCriteoデータセットの他のユーザーよりも、あなたの選択したオーディエンスがそのセグメントに興味を持っている可能性が高くなります。
選択したオーディエンスに基づいて、Criteoはあなたの国の中からCriteoのデータセットで利用可能なセグメント(性別、購買力、ブランド関心度、カテゴリー関心度)ごとにアフィニティ指標を計算します。
アフィニティ指標が高いほど、お客様の国のCriteoデータセットの他のユーザーよりも、あなたの選択したオーディエンスがそのセグメントに興味を持っている可能性が高くなります。
- オーディエンスの割合(%): セグメントに属する選択したオーディエンスのユーザーの割合
- 国のオーディエンスの割合(%): セグメントに属する国のユーザーの割合
- アフィニティ指標: お客様の国内のCriteoのデータセットと比較した、特定のセグメントに対するオーディエンスの人々の相対的な興味・関心に基づいて計算されたスコア
オーディエンスエクスプローラーを最大限に活用する
オーディエンスエクスプローラーは、顧客ベースの拡大に役立つ、価値の高い新しいオーディエンスからの顧客獲得を促進したいと考えている場合に最適です。ダッシュボードには、これらの新しいユーザーを引き付けることに成功する可能性が最も高い、将来の広告セットでターゲットにするのに最適なセグメントが表示されます。
例えば、ウェブサイトの訪問者をシードオーディエンスとして選び、「ドッグフード」というセグメントのアフィニティ指標が「5」であることがわかった場合、シードオーディエンスは、お客様の国のCriteoのデータセットの一部である他のユーザーよりも、ドッグフードに興味を持っている可能性が5倍高いことを意味します。
これらのインサイトをもとに、Criteoのコマースオーディエンスを使用して新しい広告セットを作成し、ターゲットオーディエンスとしてセグメント「ドッグフード」を選択します。
その後、Criteoは新規顧客獲得向けの広告セットを使ってアプローチ可能な、ドッグフードを求めるすべての「インマーケットな」ユーザーを発掘します。
オーディエンスエクスプローラーは、顧客ベースの拡大に役立つ、価値の高い新しいオーディエンスからの顧客獲得を促進したいと考えている場合に最適です。ダッシュボードには、これらの新しいユーザーを引き付けることに成功する可能性が最も高い、将来の広告セットでターゲットにするのに最適なセグメントが表示されます。
例えば、ウェブサイトの訪問者をシードオーディエンスとして選び、「ドッグフード」というセグメントのアフィニティ指標が「5」であることがわかった場合、シードオーディエンスは、お客様の国のCriteoのデータセットの一部である他のユーザーよりも、ドッグフードに興味を持っている可能性が5倍高いことを意味します。
これらのインサイトをもとに、Criteoのコマースオーディエンスを使用して新しい広告セットを作成し、ターゲットオーディエンスとしてセグメント「ドッグフード」を選択します。
その後、Criteoは新規顧客獲得向けの広告セットを使ってアプローチ可能な、ドッグフードを求めるすべての「インマーケットな」ユーザーを発掘します。
